This page documents why the 12 grid has many disadvantages for the interface and should serve as a basis for discussion.  
From the point of view of the UI/UX Guild, the interface grid should have more than 12 columns. Whether there are 16 columns, 24 columns is open from our point of view, but in any case more than 12.

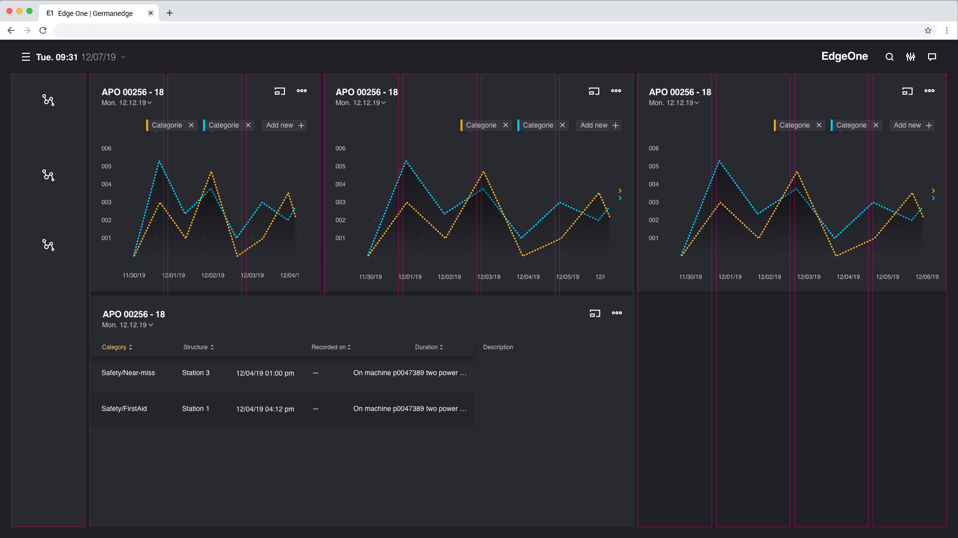
12 columns grid.

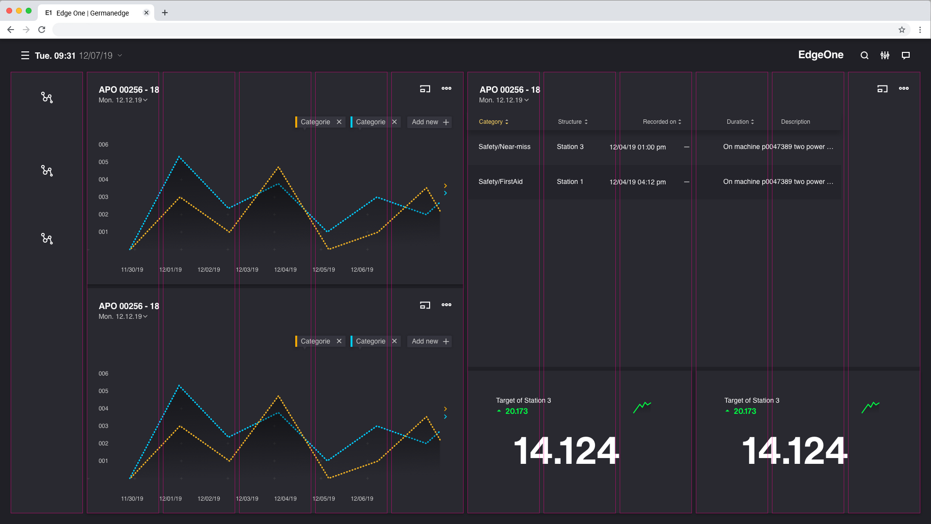
24 columns grid.

IMPORTENT NOTE

if you draw something on a sheet of paper with large boxes, you will get less than if the sheet of paper has small boxes.


Why 12 Columns grid not perfect for our doing.

  • the grid is not well divisible, meaning flexibility is severely limited. (12 columns/6columns/3columns) here you have to say that the use case of 12columns will never exist.
  • the horizontal number of boardlets is limited. there are a maximum of 2 (readable) boardlets possible in dSFM next to the cockpit
  • contents like fluid navigation are much too big and the number of boardlets becomes odd (1-5-6)
  • contents that have a fluid navigation cannot have three boardlets anymore (otherwise the boardlet would be too small)
  • 2 columns boardlets are too small to display data in a meaningful way
  • contents must be displayed larger than is not necessary

and then some

Evidence for the above points.

the grid is not well divisible, meaning flexibility is severely limited.
(12 columns/6columns/3columns) here you have to say that the
use case of 12columns will never exist.


12 Columns(1 Boardlet)
6 Columns (2 Boardlets)
3 Columns (3 Boardlets)


2/3/3/3 Columns (not Possible)

1/3/3/3 Columns (not Possible)


2 columns boardlets are too small to display data in a meaningful way


IMPORTENT NOTE

All Boards must be same

the horizontal number of boardlets is limited. there are a maximum of 2 (readable) boardlets possible in dSFM next to the cockpit


contents (cockpit) must be displayed larger than is not necessary

contents like fluid navigation are much too big and the number of boardlets becomes odd (1-5-6)


contents (fluid navigation) must be displayed larger than is not necessary

The better Way could be the 24 Columns Grid.



More Flexible, More Details better possible. better size for Big screen.
The boardlets can be expanded (enlarged and reduced) in smaller steps.

  • No labels

1 Comment

  1. Sascha Ziegler

    I think there's been a mix-up. Right now we have 48 columns in Legato Sapient (gridstack). You mean maybe bootstrap columns?Â