For the development of the design kit it is essential to know which users and how the users use the kit. Here it is important to know which end devices they use, how the lighting conditions are during use and how the input is made.

In this section we analyse these situations and make recommendations for the use of the Design Kit.


1. The Devices

The formats vary strongly in the ratio. we have partly 5:4, 4:3, 16:9, 21:9 or special formats from the industry. In our design kit we focus exclusively on the width. The height may be variable as the boardlets are arranged "fluid" within the dashboard. We currently assume that there are 6 different screens(devices) within the application of our design kits. These differences are called breakpoints.





2.Lighting conditions

Lighting conditions vary widely within factories. Added to this are different light intensities of the displays. This can lead to the interface not being displayed correctly. It can even lead to the contrast being too high or too low, both of which are very bad for readability. Colours can also be perceived as too light or too dark. 

Poor light conditions also cause unpleasant reflections on the screen. In this case the use of different themes is essential.




3.Filter, Protective Filter, Anti-reflection filter

Within the industry different types of protection filters are often used. These filters protect very effectively the different end devices. The disadvantage of these filters is that they distort the readability, colors and contrasts. They are often perceived as unpleasant but necessary evil.


Matte Vs. Glossy Screen 



4.Input

The input within the equipment used by the industry varies according to the situation and business field. The user can wear gloves of different thicknesses during input. Input can also be made using a pen, a touchpad, a keyboard with integrated mouse or directly on the screen. Voice control is also conceivable, but cannot be regarded as a general rule, as noise levels vary from factory to factory.

Protective clothing can also affect the visual result of our interface.

This situation makes the design of a general interface difficult or almost impossible. here you have the choice between "design first" or "usability first".






5.Different requirements 

Within such an extensive software there are different requirements, which also influence the visualization.

There are personas such as the Assembly line Manager, for example. for him, the following applies in part: "The faster the employee can complete the input of data, the sooner he can concentrate on his primary work. It must be possible to enter data with just a few clicks and intuitively. Other personas such as the Plant Manager, Quality Manager need a large overview and nested, multi-level information.

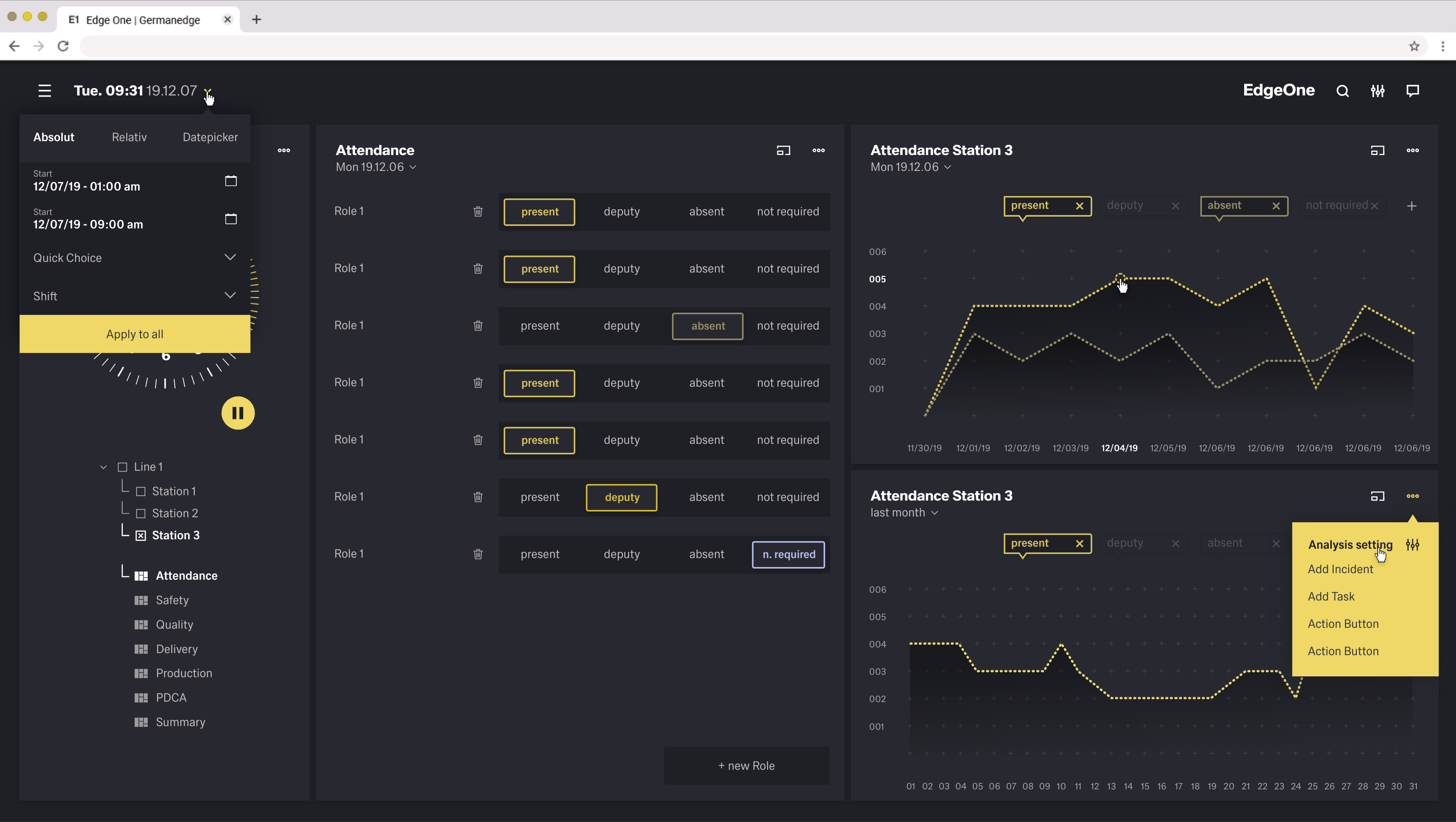
In the next table you will find most of the different personas. You will find the personas in their usual working environment and the design class they belong to. This class is used to find synagies in the design requirements. All modules within the interface are divided into these classes. By dividing the interface into classes, the interface will always provide the right modules for the right user.



Importent

THIS IS THE FIRST DRAW. MORE INFOS AND COWORKING WITH THE PM OF THE PRODUCTS NEEDED.

Persona (see Identified User Personas)Display & Device SzenarioVisual RequirementsStyle Class
Assembly Line Manager

Regularly 4:3/Normal or High Resolution with or without Anti-Reflection filter, Tablet or Mobil. The Imput can vary by Keyboard and mouse or finger or pen. Work gloves possible, noisy environment possible.


-Analyses and Understanding quota demands for the shift, the day, the week and the month.
-Communication/Working with Human Resources/ Maintenance Technicians/ Station Manager/Quality Engineer
-Monitor quality, technical problems, quota
-multilevel, many tabs presentation a lot of data

1
Continuous Improvement ManagerRegularly 4:3/Normal or High Resolution with or without Anti-Reflection filter, Tablet or Mobil. The Imput can vary by Keyboard and mouse or finger.

-Monitor and improve organizational processes
-Research and analysis to map out all workflows
-Communication/Working with Production Engineer/Quality Manager/Production Manager

-multilevel, many tabs presentation a lot of data

1

Production Manager


Regularly 4:3/16:9 Normal or High Resolution with or without Anti-Reflection filter, Tablet or Mobil. The Imput can vary by Keyboard and mouse or finger.

-Requesting, monitor and preparing Memos and Reports and Research to present to Executives
-multilevel Forms, many tabs presentation a lot of data, E-Mails, Internet, 

1
Shift LeaderRegularly 4:3/16:9 Normal or High Resolution with or without Anti-Reflection filter, Tablet or Mobil. The Imput can vary by Keyboard and mouse(touchpad with mouse) or finger/pen.-Requesting, monitor and preparing quota
-multilevel Forms and tables, many tabs presentation a lot of data, E-Mails, Countboard, , Communication
1
Personnel Manager

Regularly 4:3 Desktop Station, Normal or High Resolution with or without Anti-Reflection filter. The Imput by Keyboard and mouse.

-Planning and implement inside a office
-Requesting and reviewing personnel reports
-Preparing Memos, Reports and Research
-Research and analysis personnel reports
-/Working with Human Resource Analysts/Production Manager/ Assembly Line Manager

-Graphic Charts, E-Mails, Multilevel Forms and Inputs, Many Tabs, Communication

2
Supply Chain ManagerRegularly 4:3 Desktop Station, Normal or High Resolution with or without Anti-Reflection filter. Input by keyboard and mouse.

-Planning and implement inside a office
-Collaborate with Sales, Operations, Warehouse/Logistics teams
-Determine key supply chain KPIs
-Suggest solutions for process improvements

-Graphic Charts, E-Mails, Multilevel Forms and Inputs, Many Tabs, Communication

2
Supply Chain Planner

Regularly 4:3/ 16:9 Desktop Station, Normal or High Resolution with or without Anti-Reflection filter. Input by keyboard and mouse.

dual-monitor setups are frequent, multi-monitor setups (even including vertically aligned monitors) possible 

-Works permanently with local production and logistics departments to manage delays, possible outages, etc,.
-Conduct analyses concerning KPI and process alternatives

-Graphic Charts, E-Mails, Multilevel Forms and Inputs, Many Tabs, Communication

2
Assembly Worker Station Mode

Regularly a 5:4/4:3 screen with poor resolution and protection/anti-reflection filter. The type of input can vary. Working gloves very most probably, Noisy environment very most probable

-Very fast input of data, switch between imput and primary work
-Enter data with just a few clicks and intuitively
Monitor quality and speed

3a

Assembly Worker Line Presentation Mode (Kiosk)


16:9 Flatscreen, High Resolution, No Imput, Noisy environment very most probable-global Overview about the Line3b
Production EngineerMix of 4:3 Laptop/Normal or High Resolution and Tablet or Mobil. The Imput can vary by Keyboard and mouse(touchpad with mouse) or finger/pen. Work gloves possible, Noisy environment possible-Analysing and creating Memos, Reports and Graphics
-Multilevel Forms, many tabs presentation a lot of data, Graphics, E-Mails, Pictures with scanner, Imagebrowser, Communication
-the main working device could be the tablet
4
Quality ManagerMix of 4:3 Laptop/Normal or High Resolution and Tablet or Mobil. The Imput can vary by Keyboard and mouse or finger/pen. Work gloves possible, Noisy environment possible

-Analysing and creating Memos, Reports and Graphics
-Multilevel Forms, many tabs presentation a lot of data, Graphics, E-Mails, Pictures with scanner, Imagebrowser, Communication

-the main working device could be the tablet

4
Station ManagerMix of 4:3 Laptop/Desktop Station, Normal or High Resolution and Tablet or Mobil. The Imput can vary by Keyboard and mouse or finger/pen. Work gloves possible, Noisy environment possible

-Analysing and creating Memos, Reports and Graphics
-Multilevel Forms, many tabs presentation a lot of data, Graphics, E-Mails, Pictures with scanner, Communication

-the main working device could be the tablet

4



6.Accessibility

As our interface is used within large global factories, many different users come into contact with it. These global factories also include many different types of disabled people. The design kit must take these disabilities very seriously and provide solutions.


Color blindness

Color blindness involves difficulty in perceiving or distinguishing between colors, as well as sensitivity to color brightness. It affects approximately one in twelve men and one in two hundred women worldwide.

TypeColor deficiency
ProtanopiaRed/green
TritanopiaBlue
DeuteranopiaGreen
MonochromacyAll colors

Regular View

Protanopia View

Tritanopia View

Deuteranopia Vision


Monochromacy View



Low vision

Low vision can include partial sight in one or both eyes and can range from mild to severe. It affects about 4% of the world’s population.

TypeVisual deficiency
Low acuityAlso known as “blurred vision.” Can make text difficult to read, since it appears fuzzy.
Low-contrast sensitivityDecreased ability to determine fine detail and distinguish one object from another
Obstructed visual fieldThe user’s view is partially obstructed. Can include central vision and spotty vision.
Retinitis PigmentosaAlso known as “tunnel vision.” The user is only able to see central elements.




Blurred View

Tunnel View

  • No labels